Grafana
概述
Grafana 是一个开源的,可以用于大规模指标数据的可视化项目,甚至还能对指标进行报警。基于友好的 Apache License 2.0 开源协议,目前是prometheus监控展示的首选。优点如下:
1.使用:
配置方便:支持Dashboard、Panel、Row等组合,且支持折线图、柱状图等多种图例
图表漂亮:可以选择暗黑系或纯白系,你也可以自己定义颜色
模板很多:grafana模板很活跃,有很多用户贡献的面板,直接导入就能用
支持多种数据源:grafana作为展示面板,支持很多数据源,如Graphite、ES、Prometheus等
权限管理简单:有admin、viewer等多种角色管控
2.二次开发:
如果默认的grafana不能满足你的需求,要二次开发,官方也提供了很多支持:
协议为Apache License 2.0:商业友好,随便改吧,改完拿去卖也行。
完善的API调用:权限、面板、用户、报警都支持api调用。
多种鉴权方式:OAuth、LADP、Proxy多种方式,你可以接入自己公司的鉴权系统
插件开发:如果你不想直接改代码,可以做自己的插件
go+Angular+react:常用的技术栈,方便二次开发
prometheus + grafana 做为监控组合很方便,很强大,改造了鉴权之后更加香。一开始我们还尝试使用grafana自带的报警功能,可惜比较鸡肋,无法用于生产,报警的issue一大堆官方也不想修改,作罢
部署
步骤一:安装grafana
Grafana提供了很多种部署方式,如果你的展示报警是在K8S集群外,可以二进制直接部署,如果grafana本身在集群内,或者管理端也是k8s集群,可以用yaml部署:
Deployment配置:
apiVersion: apps/v1
kind: Deployment
metadata:
namespace: kube-system
name: grafana
spec:
replicas: 1
selector:
matchLabels:
app: grafana
template:
metadata:
namespace: kube-system
annotations:
grafana-version: '1.0'
name: grafana
labels:
app: grafana
spec:
containers:
- name: grafana
image: grafana/grafana:5.1.0
imagePullPolicy: Always
securityContext:
runAsUser: 0
env:
- name: GF_SECURITY_ADMIN_PASSWORD
value: "admin"
ports:
- name: grafana
containerPort: 3000
resources:
requests:
memory: "100Mi"
cpu: "100m"
limits:
memory: "2048Mi"
cpu: "1024m"
Service配置:
apiVersion: v1
kind: Service
metadata:
namespace: kube-system
name: grafana
annotations:
prometheus.io/scrape: 'true'
labels:
name: grafana
spec:
selector:
app: grafana
type: LoadBalancer
ports:
- name: grafana
protocol: TCP
port: 3000
grafana配置文件的字段含义:
app_mode:应用名称,默认是production
[path]
data:一个grafana用来存储sqlite3、临时文件、回话的地址路径
logs:grafana存储logs的路径
[server]
http_addr:监听的ip地址,,默认是0.0.0.0
http_port:监听的端口,默认是3000
protocol:http或者https,,默认是http
domain:这个设置是root_url的一部分,当你通过浏览器访问grafana时的公开的domian名称,默认是localhost
enforce_domain:如果主机的header不匹配domian,则跳转到一个正确的domain上,默认是false
root_url:这是一个web上访问grafana的全路径url,默认是%(protocol)s://%(domain)s:%(http_port)s/
router_logging:是否记录web请求日志,默认是false
cert_file:如果使用https则需要设置
cert_key:如果使用https则需要设置
[database]
grafana默认需要使用数据库存储用户和dashboard信息,默认使用sqlite3来存储,你也可以换成其他数据库
type:可以是mysql、postgres、sqlite3,默认是sqlite3
path:只是sqlite3需要,定义sqlite3的存储路径
host:只是mysql、postgres需要,默认是127.0.0.1:3306
name:grafana的数据库名称,默认是grafana
user:连接数据库的用户
password:数据库用户的密码
ssl_mode:只是postgres使用
[security]
admin_user:grafana默认的admin用户,默认是admin
admin_password:grafana admin的默认密码,默认是admin
login_remember_days:多少天内保持登录状态
secret_key:保持登录状态的签名
disable_gravatar:
[users]
allow_sign_up:是否允许普通用户登录,如果设置为false,则禁止用户登录,默认是true,则admin可以创建用户,并登录grafana
allow_org_create:如果设置为false,则禁止用户创建新组织,默认是true
auto_assign_org:当设置为true的时候,会自动的把新增用户增加到id为1的组织中,当设置为false的时候,新建用户的时候会新增一个组织
auto_assign_org_role:新建用户附加的规则,默认是Viewer,还可以是Admin、Editor
[auth.anonymous]
enabled:设置为true,则开启允许匿名访问,默认是false
org_name:为匿名用户设置组织名称
org_role:为匿名用户设置的访问规则,默认是Viewer
[auth.github]
针对github项目的,很明显,呵呵
enabled = false
allow_sign_up = false
client_id = some_id
client_secret = some_secret
scopes = user:email
auth_url = https://github.com/login/oauth/authorize
token_url = https://github.com/login/oauth/access_token
api_url = https://api.github.com/user
team_ids =
allowed_domains =
allowed_organizations =
[auth.google]
针对google app的,呵呵
enabled = false
allow_sign_up = false
client_id = some_client_id
client_secret = some_client_secret
scopes = https://www.googleapis.com/auth/userinfo.profile https://www.googleapis.com/auth/userinfo.email
auth_url = https://accounts.google.com/o/oauth2/auth
token_url = https://accounts.google.com/o/oauth2/token
api_url = https://www.googleapis.com/oauth2/v1/userinfo
allowed_domains =
[auth.basic]
enabled:当设置为true,则http api开启基本认证
[auth.ldap]
enabled:设置为true则开启LDAP认证,默认是false
config_file:如果开启LDAP,指定LDAP的配置文件/etc/grafana/ldap.toml
[auth.proxy]
允许你在一个HTTP反向代理上进行认证设置
enabled:默认是false
header_name:默认是X-WEBAUTH-USER
header_property:默认是个名称username
auto_sign_up:默认是true。开启自动注册,如果用户在grafana DB中不存在
[analytics]
reporting_enabled:如果设置为true,则会发送匿名使用分析到stats.grafana.org,主要用于跟踪允许实例、版本、dashboard、错误统计。默认是true
google_analytics_ua_id:使用GA进行分析,填写你的GA ID即可
[dashboards.json]
如果你有一个系统自动产生json格式的dashboard,则可以开启这个特性试试
enabled:默认是false
path:一个全路径用来包含你的json dashboard,默认是/var/lib/grafana/dashboards
[session]
provider:默认是file,值还可以是memory、mysql、postgres
provider_config:这个值的配置由provider的设置来确定,如果provider是file,则是data/xxxx路径类型,如果provider是mysql,则是user:password@tcp(127.0.0.1:3306)/database_name,如果provider是postgres,则是user=a password=b host=localhost port=5432 dbname=c sslmode=disable
cookie_name:grafana的cookie名称
cookie_secure:如果设置为true,则grafana依赖https,默认是false
session_life_time:session过期时间,默认是86400秒,24小时
以下是官方文档没有,配置文件中有的
[smtp]
enabled = false
host = localhost:25
user =
password =
cert_file =
key_file =
skip_verify = false
from_address = admin@grafana.localhost
[emails]
welcome_email_on_sign_up = false
templates_pattern = emails/*.html
[log]
mode:可以是console、file,默认是console、file,也可以设置多个,用逗号隔开
buffer_len:channel的buffer长度,默认是10000
level:可以是"Trace", "Debug", "Info", "Warn", "Error", "Critical",默认是info
[log.console]
level:设置级别
[log.file]
level:设置级别
log_rotate:是否开启自动轮转
max_lines:单个日志文件的最大行数,默认是1000000
max_lines_shift:单个日志文件的最大大小,默认是28,表示256MB
daily_rotate:每天是否进行日志轮转,默认是true
max_days:日志过期时间,默认是7,7天后删除
注意的几个点:
对所有的资源都做request、limit限制,防止耗尽主机资源
grafana的一些配置可以通过变量传入:如admin的密码GF_SECURITY_ADMIN_PASSWORD
如果要对grafana的数据进行持久化,建议挂volume或者外部存储,持久化的内容一般都是面板配置。监控面板的配置可以导入导出
securityContext:因为版本问题,如果提示grafana的权限不足,可以配置runAsUser: 0
创建了grafana之后,可以通过service暴露的端口地址查看页面:

登录成功后,会显示需要初始化的内容

步骤二:配置数据源
grafana支持多种数据源,可以在“type”的下拉框选项中看到,这里我们选择prometheus作为数据源。HTTP的访问方式选择proxy,URL填写grafana能访问到的地址。

点击“save and test”测试连接性。
**步骤三:创建面板**

有了数据源,接下来就是如何更好地展示数据,grafana支持多种类型的图表,如Graph、singlestat、Table等。可以组合出多种形式。这里先创建一个Demo,保存现有模板的快捷键是Ctrl + S

你的所有面板都可以在左上角的下拉框中找到:

我们还可以导入现有的面板(Dashboard),大家贡献的模板地址:https://grafana.com/dashboards

选择左上角的➕号,然后import,有两种形式的导入:
* URL直接导入:粘贴对应模板的url,前提是grafana必须能访问外网。
* 上传json文件:一般是迁移时使用,把现有的json导出,再导入
grafana的面板、图表有很多配置,接下来我们说几个常用的配置项
## 常用配置
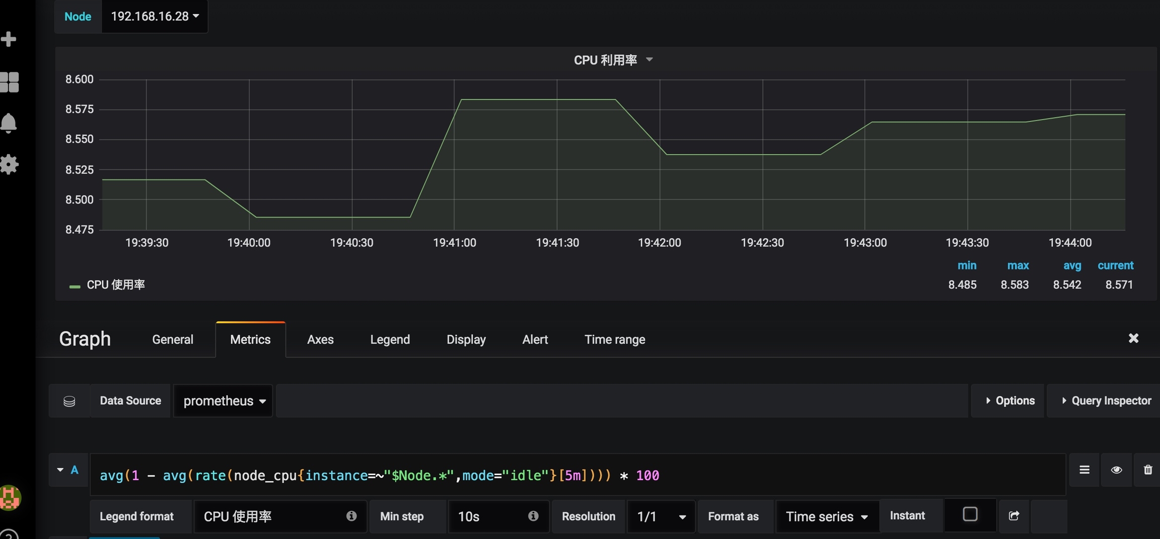
示例:K8S的节点数量趋势图


编辑图表时默认进入的是Metric,内容包括:
1. Data Source:填写刚刚配置过的数据源的名称,这里是prometheus
2. A和B指的是这张图有几条线,这里是A一条线、右侧的小眼睛代表是否隐藏该线
3. A线中,输入框填写的是查询语句,这里指合法的promsql,legend format指A线的显示名称
除了Metric之外,还有几个选项,含义分别是:
* General:一般是将其他项都配置好后再回头设置General,而在General配置标签中一般只会用到“Title”,就是图表的标题,如这里的Node数量
``` text
Title:图表标题;
Description:图表描述;
Span:图表间隔,无需设定,在前端可手动调整图表大小;
Height:图表高度,无需设定,在前端可手动调整图表高度;
Transparent:背景是否透明,默认情况下不勾选,如果觉得不需要深灰色背景,可以勾选此项;
Templating和Drilldown / detail link用处不大,忽略即可。
Metric:比较重要,配指标表达式和指标线的地方,上边已经举例
Axes:配置数据轴的地方,如偏移缩放,格式转换
Legend:图例,是否限制以及显示的方式
Display: 展示相关的配置,如线条宽度,排序方式、空值处理
Alert: 报警配置,grafana算是少有的展示图表支持报警的,但他的报警只支持到单图表,无法嵌套模板,有点鸡肋。如左上角有筛选node的下拉框,图表又传入了变量时,如果配置报警,是配置失败的。报错为:“Template variables are not supported in alert queries”
TimeRange: 配置单图表的展示时间,如24h内的数据
Override relative time: 覆盖右上角选择的时间,设置要显示的时间范围,这里我设置24h(单位自己可选)。
Add time shift: 这里是偏移量设置,比如填写2h表示不显示最近2h的数据。
Hide time ocerride info: 上边相对时间设置之后在graph中会显示本图表的时间信息,在此处选择后可以把显示的信息隐藏掉
更多详细的配置可以查看:https://grafana.com/docs/features/panels/graph/
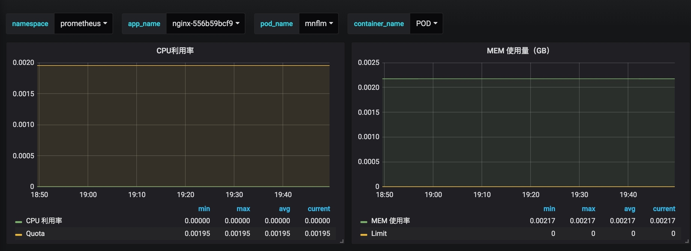
变量配置:
对于一些复杂场景,可能需要传入变量,如有多台机器,每台机器都要展示其cpu内存等指标。而机器列表又是动态的,这个时候就可以使用变量,示例:

首先在该面板的setting中选择variables,注意是该面板的设置,不是全局设置

填写名称,下拉框选项的数据获取表达式,刷新周期,是否有ALL选项等,然后保存
接下来在具体的图表中使用该变量

在metric中,将变量$Node写在表达式中做匹配即可。
grafana的变量支持高级匹配,如$Node.*代表以Node开头的字符,利用变量的方式,可以实现多级筛选,满足更复杂的需求,如pod资源的查看

关于变量的更多信息:what-is-a-variable
报警配置
grafana在v4.0版本开始引入了报警功能。
还是以Node节点数为例,我们配置一条规则:
当可用节点数小于3时,报警给demo@126.com

alert支持avg、sum等表达式,不过持续时间依赖数据本身的采集频率。需要多测试一下。
Notifications:配置报警的收件组和详细内容。而报警收件人的配置在专门的Alerting页面上

Alert Rules:已经配置的报警规则,并展示其触发状态。
报警邮件的样式:

模板变量报警
以上的报警配置方式只适合没有变量传入的图表,如果遇到上边提到的选择node,传入变量的图表,就没办法支持了。

相关issue:https://github.com/grafana/grafana/issues/9334
官方对这个功能解释了一堆,最新版本仍然没有支持。借用issue的一句话哈哈哈
It would be grate to add templates support in alerts. Otherwise the feature looks useless a bit.
本文为容器监控实践系列文章,完整内容见:container-monitor-book
Last updated
Was this helpful?